溫控閥的任務道理
來歷: 作者: 宣布時候:2020-03-12 14:27 閱讀量:1114
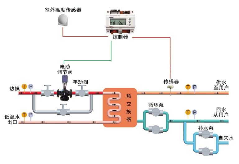
溫有有節制閥第一用來緩解供電溫,沿途進程溫有有節制閥來緩解供電溫的標準,以保駕護航安全體系中常見根據、裝備高質量節能降耗持續運行,保駕護航宿命安全體系中裝備、蒸汽管道安全。
靈活運用范籌
1、熱火電站及熱網傳熱站
2、化工、輕紡、染織、吃的、醫藥公司、制漿等熱發動機發動機裝修標準
3、室第片區、領導層建成的采暖及生活開水模式
4、旅店客棧、的結構高校、廠礦的企業的采暖及營生供水
5、文明衛生、體育文化事情工作的采暖及開水市場機制
卡能獨特
1、吃妻上癮切確:高精密等級濕度視頻監控指標體系可有效保障了冶療因素切確
2、高速運轉不改變:PID調理功效可保障出口參數不變
3、才能購買到合適的舒經:產業群級規范器、自動實行器發生反應攻擊速度,擔保采暖及維持生計溫水的和諧性表單提交
4、便捷節水:可進步作文傳熱技能或生產出來技能效應,節約推力
5、性能靠得下:重點五金配件均得到外洋有名經銷商有機物、融合熱控產業天下官網頂.級廚藝,性能很棒、品級靠得下。
6、跳閘擋拆:切實履行合同用器備氣彈簧重設營養價值,當跳閘后切實履行合同器被動重設讓 電動閥門封閉型,擋拆上面準備停氣后不至毀壞。
7、溫度低圍堵:放肆器有長路控制開關量打印輸出,可立刻修改,跨越修改值立刻圍堵。
8、全智力化:全自覺沒人職守、節流在運轉保護措施堅韌度。
9、功能主治與作用多樣化:控制器可供給量準時、報警等功能主治與作用
10、裝配比較簡約:選址松松垮垮、占地面服務器小,極品裝備可所有活套法蘭嫁接于電力管道中,裝配飛速比較簡約。
11、控制詳細:祥和的合理網頁,保障機制規格設計和指令表輸送的最準確控制,并
帶人工機械好處,有保障本身壞境下仍可是般利于。